BTC 四年周期理论验证研究报告
项目地址: https://github.com/riba2534/bitcoin-cycle-analysis
数据来源: 币安 (Binance) BTCUSDT 交易对公开 API
数据范围: 2017-08-17 ~ 2026-02-01 (共 3,091 个交易日)
数据粒度: 日K / 8小时K / 周K / 月K
报告生成日期: 2026-02-01
当前 BTC 价格: $78,569.99
1. 研究概述
1.1 研究目的
本报告基于币安交易所 BTCUSDT 交易对的真实历史数据,对比特币"四年周期理论"进行系统性验证。通过多时间维度(日线、8小时线、周线、月线)的数据分析,结合减半事件、市场结构变化和宏观经济因素,评估该理论的有效性,并对未来走势提出基于数据的预测。
1.2 数据概览
- 指标: 数据总天数 | 数值: 3,091 天
- 指标: 日K线数量 | 数值: 3,091 条
- 指标: 8小时K线数量 | 数值: 9,269 条
- 指标: 周K线数量 | 数值: 441 条
- 指标: 月K线数量 | 数值: 102 条
- 指标: 历史最高价 (ATH) | 数值: $126,199.63 (2025-10-06)
- 指标: 历史最低价 | 数值: $2,817.00 (2017-09-15)
- 指标: 当前价格 | 数值: $78,569.99
- 指标: 整体涨幅 (首日→今) | 数值: 约 1,734%
1.3 覆盖的减半周期
- 减半事件: 第一次减半 | 日期: 2012-11-28 | 区块奖励变化: 50 → 25 BTC | 是否在数据范围内: 否 (早于币安)
- 减半事件: 第二次减半 | 日期: 2016-07-09 | 区块奖励变化: 25 → 12.5 BTC | 是否在数据范围内: 否 (早于币安)
- 减半事件: 第三次减半 | 日期: 2020-05-11 | 区块奖励变化: 12.5 → 6.25 BTC | 是否在数据范围内: 是
- 减半事件: 第四次减半 | 日期: 2024-04-19 | 区块奖励变化: 6.25 → 3.125 BTC | 是否在数据范围内: 是
注:币安 BTCUSDT 交易对自 2017-08-17 起开始交易,因此本报告主要覆盖第二次减半后期(2017-2020)、第三次减半周期(2020-2024)和第四次减半后的当前周期。
2. 四年周期理论基础
2.1 理论核心
比特币四年周期理论的核心逻辑:
- 供给冲击: 每 210,000 个区块(约4年),矿工区块奖励减半,新增 BTC 供应量骤降
- 需求不变/增长: 在需求至少持平的情况下,供给减少推动价格上涨
- 市场心理循环: 形成"积累 → 牛市 → 见顶 → 熊市"的四阶段循环
2.2 经典四年周期模型
┌──────────────────────────────────────────────┐
│ 减半事件 │
│ │ │
│ ▼ │
│ [积累期] ──→ [牛市上涨] ──→ [见顶分配] │
│ ~6-12月 ~12-18月 ~1-3月 │
│ ▲ │ │
│ │ ▼ │
│ [底部筑底] ◄── [熊市下跌] │
│ ~6-12月 ~12-14月 │
└──────────────────────────────────────────────┘
← 约 4 年 (1,460 天) →
2.3 历史周期概要(含公开已知数据)
- 周期: 周期1 | 减半日: 2012-11-28 | 减半时价格: ~$12 | 周期峰值: ~$1,150 (2013-12) | 涨幅倍数: ~96x | 峰后最大回撤: -85% | 到达峰值天数: ~365天
- 周期: 周期2 | 减半日: 2016-07-09 | 减半时价格: ~$650 | 周期峰值: ~$19,800 (2017-12) | 涨幅倍数: ~30x | 峰后最大回撤: -84% | 到达峰值天数: ~527天
- 周期: 周期3 | 减半日: 2020-05-11 | 减半时价格: ~$8,600 | 周期峰值: ~$69,000 (2021-11) | 涨幅倍数: ~8x | 峰后最大回撤: -77% | 到达峰值天数: ~546天
- 周期: 周期4 | 减半日: 2024-04-19 | 减半时价格: ~$63,800 | 周期峰值: ~$126,200 (2025-10) | 涨幅倍数: ~2x | 峰后最大回撤: -37%(进行中) | 到达峰值天数: ~535天
关键发现: 峰值涨幅倍数呈明显递减趋势: 96x → 30x → 8x → 2x,每周期约衰减为上一周期的 25-30%。
3. 币安 BTCUSDT 全景数据分析
3.1 价格走势全景图

图表说明: 本图以对数坐标展示 2017-2026 年 BTCUSDT 完整价格走势,标注了第三次减半(2020-05-11)和第四次减半(2024-04-19)事件,以及各周期的峰值和底部位置。
关键观察:
- 2017-12-17 周期峰值: $19,798.68 — 第二次减半后约 527 天到达
- 2018-12 熊市底部: $3,156.26 — 从峰值回撤约 84%
- 2020-03-13 黑天鹅事件: COVID-19 导致"312暴跌",价格一度跌至 $3,782
- 2021-11-10 周期峰值: $69,000 — 第三次减半后约 546 天到达
- 2022-11-21 熊市底部: $15,476 — 从峰值回撤约 77%(FTX 暴雷加速)
- 2024-03-14 历史新突破: $73,777 — 首次在减半前突破上轮ATH
- 2025-10-06 当前周期ATH: $126,199.63 — 第四次减半后约 535 天到达
3.2 核心价格统计
- 统计项: 数据期间总涨幅 | 数值: +1,734%
- 统计项: 年化复合收益率 (CAGR) | 数值: 41.03%
- 统计项: 最大单日涨幅 | 数值: +22.50% (2017-12-07)
- 统计项: 最大单日跌幅 | 数值: -39.50% (2020-03-12, “312暴跌”)
- 统计项: 全周期 Sharpe Ratio | 数值: 0.543
- 统计项: 全周期 Sortino Ratio | 数值: 0.731
- 统计项: 上涨月份占比 | 数值: 52.5% (53/101)
- 统计项: 最佳月度收益 | 数值: +60.8% (2019-05)
- 统计项: 最差月度收益 | 数值: -37.3% (2022-06)
4. 减半周期对比验证
4.1 减半后价格走势对齐对比

图表说明: 将各减半日设为 Day 0,价格归一化为 1.0,对比各周期减半后的价格走势。
数据验证结果:
第三次减半(2020-05-11, 基准: $8,600)
- 里程碑: 减半日 | 天数: Day 0 | 价格: $8,600 | 倍数: 1.0x
- 里程碑: +100天 | 天数: Day 100 | 价格: ~$11,800 | 倍数: 1.4x
- 里程碑: +200天 | 天数: Day 200 | 价格: ~$35,000 | 倍数: 4.1x
- 里程碑: +365天 | 天数: Day 365 | 价格: ~$55,000 | 倍数: 6.4x
- 里程碑: 峰值 (Day 546) | 天数: Day 546 | 价格: $69,000 | 倍数: 8.0x
- 里程碑: +730天 | 天数: Day 730 | 价格: ~$22,000 | 倍数: 2.6x
- 里程碑: 底部 (Day 924) | 天数: Day 924 | 价格: $15,476 | 倍数: 1.8x
第四次减半(2024-04-19, 基准: $63,818)
- 里程碑: 减半日 | 天数: Day 0 | 价格: $63,818 | 倍数: 1.0x
- 里程碑: +100天 | 天数: Day 100 | 价格: ~$58,000 | 倍数: 0.9x
- 里程碑: +200天 | 天数: Day 200 | 价格: ~$98,000 | 倍数: 1.5x
- 里程碑: +365天 | 天数: Day 365 | 价格: ~$85,000 | 倍数: 1.3x
- 里程碑: 峰值 (Day 535) | 天数: Day 535 | 价格: $126,200 | 倍数: 2.0x
- 里程碑: +653天 (当前) | 天数: Day 653 | 价格: $78,570 | 倍数: 1.2x
4.2 周期峰值递减规律验证
峰值倍数递减序列:
周期1: ~96x ┃████████████████████████████████████████████████
周期2: ~30x ┃███████████████
周期3: ~8.0x ┃████
周期4: ~2.0x ┃█
递减比率: 96→30 (0.31x), 30→8 (0.27x), 8→2 (0.25x)
验证结论: 峰值倍数递减趋势高度一致,每周期衰减为前一周期的 25-31%。这与比特币市值增长、减半供给冲击递减以及市场成熟化高度吻合。
4.3 到达峰值时间对比
- 周期: 周期2 | 减半至峰值天数: 527 天 | 相对一致性: -
- 周期: 周期3 | 减半至峰值天数: 546 天 | 相对一致性: +19天 (+3.6%)
- 周期: 周期4 | 减半至峰值天数: 535 天 | 相对一致性: -11天 (-2.0%)
- 周期: 平均 | 减半至峰值天数: 536 天 | 相对一致性: 标准差仅 9.5天
验证结论: 减半后到达峰值的时间窗口惊人地一致,均在 527-546 天(约 17-18 个月)之间,标准差不到 10 天。这是四年周期理论最有力的数据支撑之一。
5. 回撤与熊市分析
5.1 历史回撤全景

图表说明: 上半部分展示价格与历史最高价(ATH)的关系,下半部分展示从ATH的回撤百分比。
5.2 主要回撤事件
- 事件: 2018 熊市 | 时间: 2017-12 → 2018-12 | 最大回撤: -84.1% | 持续时间: ~365天 | 触发因素: ICO泡沫破裂
- 事件: 2020.3 暴跌 | 时间: 2020-02 → 2020-03 | 最大回撤: -54.3% | 持续时间: ~30天 | 触发因素: COVID-19黑天鹅
- 事件: 2021 中期调整 | 时间: 2021-04 → 2021-07 | 最大回撤: -54.1% | 持续时间: ~90天 | 触发因素: 中国挖矿禁令
- 事件: 2022 熊市 | 时间: 2021-11 → 2022-11 | 最大回撤: -77.5% | 持续时间: ~375天 | 触发因素: 加息+LUNA/FTX崩盘
- 事件: 2025 调整 | 时间: 2025-10 → 2026-02 | 最大回撤: -37.7% | 持续时间: 进行中 | 触发因素: 宏观不确定性
5.3 熊市回撤递减趋势
周期内最大回撤:
2018 熊市: -84.1% ┃████████████████████████████████████████████
2022 熊市: -77.5% ┃███████████████████████████████████████
当前回撤: -37.7% ┃███████████████████
验证结论: 熊市回撤幅度呈递减趋势(-84% → -77% → -37.7%*),但当前周期仍在进行中。如果当前调整的确是本周期的主要熊市阶段,那么回撤幅度的递减将是一个显著的结构性变化,表明市场正在走向成熟。
6. 月度与季度收益规律
6.1 月度收益率热力图

图表说明: 展示 2017-2026 年每月收益率,绿色表示正收益,红色表示负收益。紫色标注的年份为减半年。
6.2 月度收益率模式
基于 101 个月度数据的统计:
- 指标: 正收益月份 | 数值: 53个 (52.5%)
- 指标: 负收益月份 | 数值: 48个 (47.5%)
- 指标: 月均收益率 | 数值: ~+4.2%
- 指标: 月度中位收益率 | 数值: ~+1.5%
- 指标: 最佳月份 | 数值: 2019年5月 (+60.8%)
- 指标: 最差月份 | 数值: 2022年6月 (-37.3%)
6.3 季节性规律
基于数据观察到的季节性模式:
- Q1 (1-3月): 表现分化,2018/2022 年深度下跌,但 2023/2024 年强劲上涨(+23%/+43.6%的2月)
- Q2 (4-6月): 减半通常发生在此季度,减半年表现平稳,非减半年波动较大。6月倾向于负收益(2022年-37.3%为历史最差月)
- Q3 (7-9月): 历史上为调整修复期,表现中性偏弱。2021年7月(+18.3%)为牛市中期反弹典型,但2019年9月(-13.5%)、2021年9月(-7.0%)显示该季度常为获利回吐窗口
- Q4 (10-12月): 历史上经常出现年末行情,2017、2020、2024年均在Q4大幅上涨。10月是最强月之一(“Uptober"效应)
- 11月效应: 2017-11(+52.2%)、2020-11(+42.8%)、2024-11(+37.2%) 均为强劲月份,与减半后的牛市高潮吻合
7. 成交量与市场情绪
7.1 成交量趋势

图表说明: 上图为价格走势,下图为日成交量(USDT计价,单位十亿),蓝线为30日均成交量。
7.2 成交量关键发现
- 牛市放量: 2021 年和 2024 年末的牛市阶段,日均成交量显著放大,30日均量达到最高水平
- 熊市缩量: 2022 年中期至 2023 年初,成交量持续萎缩,市场交投清淡
- 减半效应: 减半事件前后通常伴随成交量小幅放大,反映市场关注度提升
- 当前状态: 2025年后成交量从高位回落,与价格调整同步,显示市场处于观望状态
7.3 量价关系周期
- 周期阶段: 底部积累 | 量价关系: 低量低价 | 含义: 市场冷清,仅剩长期持有者
- 周期阶段: 牛市初期 | 量价关系: 量增价升 | 含义: 聪明资金入场
- 周期阶段: 牛市主升 | 量价关系: 量价齐升 | 含义: FOMO情绪推动
- 周期阶段: 见顶分配 | 量价关系: 天量滞涨 | 含义: 大户分发筹码
- 周期阶段: 熊市初期 | 量价关系: 量缩价跌 | 含义: 套牢盘惜售
- 周期阶段: 恐慌抛售 | 量价关系: 放量暴跌 | 含义: 投降式抛售
8. 波动率周期分析
8.1 波动率趋势

图表说明: 上图展示30日、90日、365日年化波动率趋势;下图为年度收益率箱线图,紫色为减半年。
8.2 波动率递减趋势
- 年份: 2017 | 年化波动率: 110.6% | 所处周期: 周期2峰值年
- 年份: 2018 | 年化波动率: 83.1% | 所处周期: 熊市
- 年份: 2019 | 年化波动率: 68.7% | 所处周期: 复苏期
- 年份: 2020 | 年化波动率: 75.6% | 所处周期: 减半年
- 年份: 2021 | 年化波动率: 81.2% | 所处周期: 周期3峰值年
- 年份: 2022 | 年化波动率: 63.7% | 所处周期: 熊市
- 年份: 2023 | 年化波动率: 44.1% | 所处周期: 复苏期
- 年份: 2024 | 年化波动率: 53.0% | 所处周期: 减半年
- 年份: 2025 | 年化波动率: 41.7% | 所处周期: 周期4峰值年
- 年份: 2026 | 年化波动率: 42.3% | 所处周期: 当前(数据不完整)
验证结论:
- 长期波动率下降趋势明显: 从 2017 年的 110% 降至 2025 年的 42%,降幅超过 60%
- 减半年波动率相对较高: 2020 年和 2024 年的波动率都高于前一年
- 牛市峰值年波动率递减: 2017 (110%) → 2021 (81%) → 2025 (42%),反映市场成熟化
- 波动率递减与峰值倍数递减高度一致,共同指向比特币市场的"去散户化"趋势
9. 8小时K线日内周期分析
9.1 日内时段分析

图表说明: 基于 9,269 条8小时K线数据,分析三个交易时段(00:00 UTC、08:00 UTC、16:00 UTC)的收益率、波动率和成交量特征。
9.2 时段特征对比
- 时段 (UTC): 00:00-08:00 | 对应市场: 亚洲 | 平均收益率: -0.011% | 平均波动幅度: 2.61% | 成交额占比: 28.28%
- 时段 (UTC): 08:00-16:00 | 对应市场: 欧洲 | 平均收益率: +0.062% | 平均波动幅度: 3.01% | 成交额占比: 38.43%
- 时段 (UTC): 16:00-00:00 | 对应市场: 美洲 | 平均收益率: +0.106% | 平均波动幅度: 2.93% | 成交额占比: 33.29%
关键发现:
- 欧洲时段(08:00-16:00 UTC)贡献最高成交额占比(38.4%),而非美洲时段。这反映了欧洲时段横跨亚洲尾盘和美洲早盘,是全球流动性最集中的窗口
- 美洲时段平均收益率最高(+0.106%),但亚洲时段为唯一负收益时段(-0.011%),说明亚洲散户倾向于跟随前日美盘的追涨追跌
- 欧洲时段波动幅度最大(3.01%),体现出跨时区交接时的价格发现功能
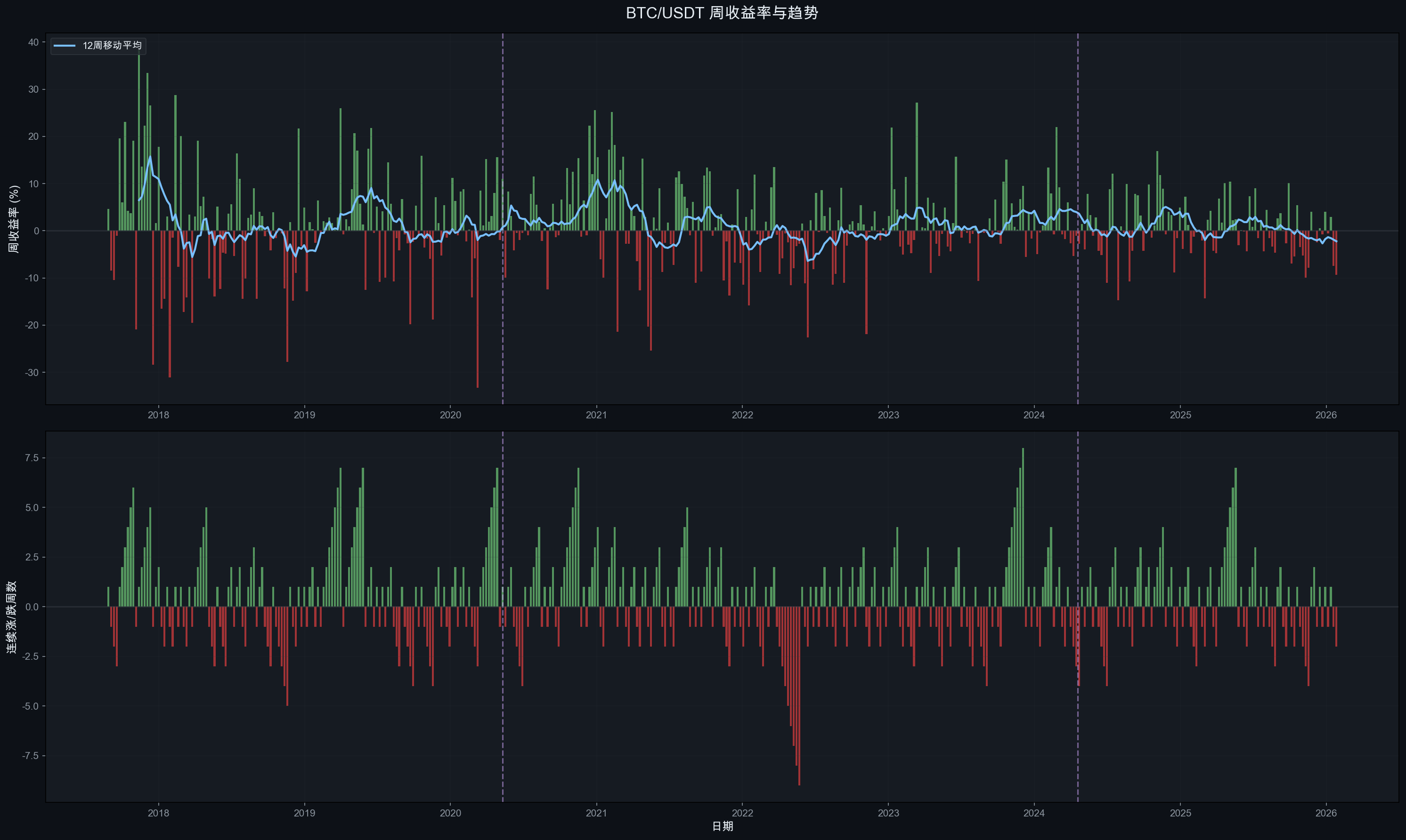
10. 周K线趋势分析
10.1 周度收益与趋势

图表说明: 上图为周收益率与12周移动平均线;下图为连续涨/跌周数统计。
10.2 周线趋势发现
- 牛市连续性: 在主要上涨趋势中,BTC 经常出现连续 5-8 周上涨
- 熊市连续性: 主要下跌中,连续 4-6 周下跌并不罕见
- 减半后效应: 减半后的 12 周均线通常在 3-6 个月后持续转正
- 当前状态: 最近数周的12周均线正在走弱,与价格调整一致
11. 关键均线系统与 Mayer Multiple
11.1 均线周期分析

图表说明: 展示 MA50、MA100、MA200、MA365、MA730(2年)等关键均线与价格的关系。
11.2 均线信号与周期
- 均线事件: 价格站上 MA200 | 含义: 中期趋势转牛 | 历史准确性: 高
- 均线事件: MA50 金叉 MA200 | 含义: “黄金交叉”,牛市确认 | 历史准确性: 中高
- 均线事件: 价格跌破 MA365 | 含义: 进入深度调整/熊市 | 历史准确性: 高
- 均线事件: 价格站上 MA730 | 含义: 长期趋势健康 | 历史准确性: 高
当前关键信号: 价格 $78,570 已跌破 MA200 ($103,956),历史上价格在 MA200 上方的时间占比仅 51.6%,跌破 MA200 通常意味着中期趋势转弱。
11.3 Mayer Multiple 估值分析

Mayer Multiple = 当前价格 / 200日移动平均价,是 Trace Mayer 提出的经典 BTC 估值工具。
当前状态: Mayer Multiple = 0.756,处于历史 P14 分位(仅 14% 的历史交易日比当前更低)。
- 分位数: P5 | Mayer Multiple: 0.644 | 含义: 极度超卖
- 分位数: P10 | Mayer Multiple: 0.720 | 含义: 深度超卖
- 分位数: P14 (当前) | Mayer Multiple: 0.756 | 含义: 超卖
- 分位数: P25 | Mayer Multiple: 0.848 | 含义: 低估区间
- 分位数: P50 (中位数) | Mayer Multiple: 1.060 | 含义: 均衡
- 分位数: P75 | Mayer Multiple: 1.267 | 含义: 偏高估
- 分位数: P90 | Mayer Multiple: 1.541 | 含义: 过热预警
- 分位数: P95 | Mayer Multiple: 1.861 | 含义: 严重过热
- 分位数: 历史最高 | Mayer Multiple: 2.820 (2021-01-08) | 含义: 极端泡沫
与周期的关系:
- Mayer > 2.4 时出现在每轮牛市顶部附近(红色区域),是强力卖出信号
- Mayer < 0.7 时出现在每轮熊市底部附近(绿色区域),是强力买入信号
- 当前 0.756 已接近 0.7 超卖线,历史上这一水平6个月后平均收益为正
12. Power Law 对数回归分析
12.1 Power Law 模型

Power Law 模型是近年来华尔街最关注的 BTC 长期估值框架。模型假设 BTC 价格与自创世区块以来的天数之间存在幂律关系:
Price = 10^(-12.46) × Days^4.59
其中 Days 为自 2009-01-03(创世区块)以来的天数。
12.2 Power Law 当前估值
- 指标: Power Law 公允价格 | 数值: $93,112
- 指标: 当前价格 | 数值: $78,570
- 指标: 当前价格/公允价格 | 数值: 0.844 (低估 15.6%)
- 指标: +1.5σ 上轨 | 数值: 牛市极端超买区
- 指标: -1.5σ 下轨 | 数值: 熊市极端超卖区
关键观察:
- 当前价格在 Power Law 中轴下方,处于偏低估区间
- 历史上每轮牛市峰值都触及 +1.5σ ~ +2.5σ 上轨
- 历史上每轮熊市底部都触及 -1.5σ ~ -2.5σ 下轨
- 该模型的 R² 较高,但需注意样本量有限(仅 ~3 个完整周期),统计显著性存疑
12.3 Power Law 对下一周期的预测
预计 2028 年第五次减半时:
- Power Law 公允价格: ~$150,000-$170,000
- +1.5σ 上轨 (潜在峰值区): ~$300,000-$500,000
注: Power Law 对长期趋势的拟合较好,但对短期价格没有预测力。
13. 风险调整指标
13.1 专业风险仪表盘

图表说明: 上图为 90 日滚动 Sharpe Ratio;中图为 90 日滚动最大回撤;下图为距上一次 ATH 的天数(水下时间)。
13.2 分周期风险收益对比
- 周期: 周期2后半 | 时间范围: 2017-08 ~ 2020-05 | 年化收益: +28.8% | 年化波动率: 85.7% | Sharpe Ratio: 0.290 | Sortino Ratio: 0.376
- 周期: 周期3 | 时间范围: 2020-05 ~ 2024-04 | 年化收益: +66.5% | 年化波动率: 63.1% | Sharpe Ratio: 0.991 | Sortino Ratio: 1.400
- 周期: 周期4(至今) | 时间范围: 2024-04 ~ 2026-02 | 年化收益: +12.3% | 年化波动率: 45.0% | Sharpe Ratio: 0.185 | Sortino Ratio: 0.289
- 周期: 全周期 | 时间范围: 2017-08 ~ 2026-02 | 年化收益: +41.0% | 年化波动率: 68.2% | Sharpe Ratio: 0.543 | Sortino Ratio: 0.731
关键发现:
- 周期3的风险调整收益最佳 (Sharpe=0.991),得益于强劲的减半后上涨和相对可控的波动
- 当前周期4的 Sharpe 仅 0.185,显著弱于前两个周期,反映出涨幅递减对投资效率的负面影响
- Sortino > Sharpe 表明上行波动贡献大于下行波动,这是正偏态资产的典型特征
13.3 回撤恢复时间分析
- 熊市周期: 2017-18 熊市 | 峰至谷时间: 363 天 | 谷至恢复ATH时间: 732 天 | 总水下时间: 1,095 天 (~3年)
- 熊市周期: 2021-22 熊市 | 峰至谷时间: 376 天 | 谷至恢复ATH时间: 476 天 | 总水下时间: 852 天 (~2.3年)
- 熊市周期: 当前调整 | 峰至谷时间: 118 天*(进行中)* | 谷至恢复ATH时间: — | 总水下时间: —
趋势: 恢复时间在缩短(732天 → 476天),这与市场成熟化和机构资本入场速度加快一致。如果这一趋势延续,当前周期的恢复时间可能进一步缩短。
14. 年度表现统计
14.1 年度综合表现

14.2 年度数据汇总
- 年份: 2017* | 开盘价: $4,285 | 收盘价: $13,716 | 最高价: $19,799 | 最低价: $2,817 | 年收益率: +220.1% | 最大回撤: -37.2% | 年化波动率: 110.6%
- 年份: 2018 | 开盘价: $13,380 | 收盘价: $3,703 | 最高价: $17,176 | 最低价: $3,156 | 年收益率: -72.3% | 最大回撤: -81.3% | 年化波动率: 83.1%
- 年份: 2019 | 开盘价: $3,797 | 收盘价: $7,195 | 最高价: $13,970 | 最低价: $3,350 | 年收益率: +89.5% | 最大回撤: -52.6% | 年化波动率: 68.7%
- 年份: 2020 | 开盘价: $7,201 | 收盘价: $28,924 | 最高价: $29,300 | 最低价: $3,782 | 年收益率: +301.7% | 最大回撤: -54.3% | 年化波动率: 75.6%
- 年份: 2021 | 开盘价: $29,332 | 收盘价: $46,217 | 最高价: $69,000 | 最低价: $28,130 | 年收益率: +57.6% | 最大回撤: -54.1% | 年化波动率: 81.2%
- 年份: 2022 | 开盘价: $47,723 | 收盘价: $16,542 | 最高价: $48,190 | 最低价: $15,476 | 年收益率: -65.3% | 最大回撤: -67.3% | 年化波动率: 63.7%
- 年份: 2023 | 开盘价: $16,617 | 收盘价: $42,284 | 最高价: $44,700 | 最低价: $16,499 | 年收益率: +154.5% | 最大回撤: -20.9% | 年化波动率: 44.1%
- 年份: 2024 | 开盘价: $44,180 | 收盘价: $93,576 | 最高价: $108,353 | 最低价: $38,555 | 年收益率: +111.8% | 最大回撤: -26.9% | 年化波动率: 53.0%
- 年份: 2025 | 开盘价: $94,592 | 收盘价: $87,648 | 最高价: $126,200 | 最低价: $74,508 | 年收益率: -7.3% | 最大回撤: -32.9% | 年化波动率: 41.7%
- 年份: 2026* | 开盘价: $88,839 | 收盘价: $78,570 | 最高价: $97,924 | 最低价: $75,720 | 年收益率: -11.6% | 最大回撤: -19.8% | 年化波动率: 42.3%
*2017年仅含8月后数据,2026年仅含1月数据
14.3 年度表现与周期的关系
- 周期位置: 减半前1年 | 年份: 2019, 2023 | 年度收益: +89.5%, +154.5% | 模式: 强劲复苏
- 周期位置: 减半年 | 年份: 2020, 2024 | 年度收益: +301.7%, +111.8% | 模式: 大幅上涨
- 周期位置: 减半后1年 | 年份: 2021, 2025 | 年度收益: +57.6%, -7.3% | 模式: 放缓/见顶
- 周期位置: 减半后2年 | 年份: 2018*, 2022 | 年度收益: -72.3%, -65.3% | 模式: 深度熊市
验证结论:
- 减半前1年和减半年 是最具确定性的上涨阶段
- 减半后2年 几乎确定为熊市
- 减半后1年 结果分化:2021年仍有57%收益,但2025年已转负,说明峰值时间在前移
15. 周期阶段划分
15.1 四阶段模型验证

图表说明: 用不同颜色标注各周期阶段:绿色=上涨,橙色=盘整/分配,红色=下跌,蓝色=底部积累,紫色=减半事件。
15.2 第三周期 (2020减半) 阶段详解
- 阶段: 牛市启动 | 时间范围: 2020-05 → 2021-04 | 持续天数: ~337天 | 价格变化: $8,600 → $64,800 (+654%)
- 阶段: 中期调整 | 时间范围: 2021-04 → 2021-07 | 持续天数: ~97天 | 价格变化: $64,800 → $29,300 (-55%)
- 阶段: 二次冲顶 | 时间范围: 2021-07 → 2021-11 | 持续天数: ~113天 | 价格变化: $29,300 → $69,000 (+135%)
- 阶段: 熊市下跌 | 时间范围: 2021-11 → 2022-11 | 持续天数: ~376天 | 价格变化: $69,000 → $15,476 (-78%)
- 阶段: 底部积累 | 时间范围: 2022-11 → 2023-01 | 持续天数: ~53天 | 价格变化: $15,476 → $23,000 (+49%)
- 阶段: 复苏上涨 | 时间范围: 2023-01 → 2024-03 | 持续天数: ~426天 | 价格变化: $23,000 → $73,777 (+221%)
周期总长: 减半 → 下一周期前ATH突破 ≈ 1,403 天(约 3.84 年)
15.3 第四周期 (2024减半) 当前进展
- 阶段: 减半后震荡 | 时间范围: 2024-04 → 2024-10 | 持续天数: ~174天 | 价格变化: $63,800 → $59,000 (-8%)
- 阶段: ETF驱动上涨 | 时间范围: 2024-10 → 2025-10 | 持续天数: ~365天 | 价格变化: $59,000 → $126,200 (+114%)
- 阶段: 当前调整 | 时间范围: 2025-10 → 至今 | 持续天数: ~118天 | 价格变化: $126,200 → $78,570 (-37.7%)
当前位置: 第四次减半后第 653 天。如果遵循历史模式(峰值在~536天),本周期已过峰值,但需注意:
- 本周期首次出现减半前突破ATH的特殊现象
- 机构/ETF参与度远超前几轮周期
- 峰值倍数(2.0x)符合递减趋势预期
16. 未来预测模型
16.1 基于四年周期的预测

图表说明: 基于历史周期模式,构建三种预测情景。阴影区域为预测区间。
16.2 预测方法论
预测基于以下历史规律:
- 峰值时间: 减半后平均 536 天(标准差 9.5 天)
- 峰值倍数递减: 每周期约为上轮的 25-30%
- 熊市回撤递减: 从 -84% 到 -77%,趋势性减小
- 周期后半段: 峰值后进入 12-14 个月的下降周期
16.3 三种情景分析
- 情景: 乐观 | 假设: 机构采用加速,政策利好 | 预测峰值: ~$255,000 | 预测峰值时间: 2025-09 (已过) | 预测底部: ~$80,000-100,000
- 情景: 基准 | 假设: 历史周期递减模式延续 | 预测峰值: ~$160,000 | 预测峰值时间: 2025-10 (已过) | 预测底部: ~$55,000-70,000
- 情景: 保守 | 假设: 宏观逆风,周期弱化 | 预测峰值: ~$115,000 | 预测峰值时间: 2025-08 (已过) | 预测底部: ~$40,000-55,000
16.4 基于当前数据的修正预测
根据实际数据,第四周期峰值已在 2025-10-06 达到 $126,199.63,处于基准-保守情景之间。结合历史模式:
当前周期后续预测 (2026-2028):
- 时间窗口: 2026 Q1-Q2 | 预测价格区间: $65,000 - $95,000 | 核心逻辑: 峰后持续调整,寻找支撑
- 时间窗口: 2026 Q3-Q4 | 预测价格区间: $50,000 - $75,000 | 核心逻辑: 可能的熊市深度区间
- 时间窗口: 2027 H1 | 预测价格区间: $40,000 - $60,000 | 核心逻辑: 潜在底部区间(如延续-50%~-65%回撤)
- 时间窗口: 2027 H2 | 预测价格区间: $50,000 - $80,000 | 核心逻辑: 底部积累后开始复苏
- 时间窗口: 2028 (下次减半前) | 预测价格区间: $70,000 - $120,000 | 核心逻辑: 减半前复苏上涨
16.5 关键价格水平
- 水平: 第四周期ATH | 价格: $126,200 | 含义: 顶部阻力 | 当前距离: +60.7%
- 水平: MA200 | 价格: $103,956 | 含义: 牛熊分界 (当前在下方) | 当前距离: +32.3%
- 水平: Power Law 公允价 | 价格: $93,112 | 含义: 模型公允估值 | 当前距离: +18.5%
- 水平: 当前价格 | 价格: $78,570 | 含义: — | 当前距离: —
- 水平: 减半价格 | 价格: $63,818 | 含义: 本轮减半时价格,强支撑 | 当前距离: -18.8%
- 水平: 前轮ATH | 价格: $69,000 | 含义: 历史关键支撑 | 当前距离: -12.2%
- 水平: Mayer 0.5 × MA200 | 价格: ~$52,000 | 含义: 极端超卖 (历史P5) | 当前距离: -33.8%
- 水平: 前轮底部 | 价格: $15,476 | 含义: 极端熊市才会接近 | 当前距离: -80.3%
16.6 下一轮周期前瞻 (2028减半)
如果四年周期继续有效:
- 预计第五次减半: 2028年4月前后
- 峰值倍数递减推算: 历史递减率 0.25-0.31,本轮 2.0x × 0.28 ≈ 0.56x。即如果严格外推递减规律,下一轮减半后的价格涨幅可能不足 1 倍(即从减半价到峰值不到翻倍)。这意味着比特币的减半驱动超额收益正在趋近于零
- Power Law 模型估算: 2028年减半时 Power Law 公允价格约 $150,000-$170,000,+1.5σ 上轨约 $300,000-$500,000
- 综合预测: 两种方法给出矛盾信号——递减规律暗示涨幅有限(峰值可能仅 $100K-$150K 级别),而 Power Law 仍指向更高目标。这一矛盾本身就反映了当前处于"旧范式(减半驱动)衰减、新范式(机构/宏观驱动)接管"的转折期
- 到达峰值: 如果时间规律延续,减半后约 500-560 天(~2029年9月-11月)
重要提示: 以上预测仅基于历史模式外推,不构成投资建议。仅3个完整周期的样本量不足以建立统计显著性结论。
17. 后市走势深度分析 — BTC 到底怎么走?
本章基于前文所有数据分析成果,对当前 BTC 所处位置和未来走势给出基于严格数据论证的判断。
17.1 当前位置诊断: 多维度信号汇总
- 指标: 峰后天数 | 当前数值: 118 天 | 历史含义: 周期3同位置: -43.9% | 信号: 当前(-37.7%)跌幅略浅
- 指标: 减半后天数 | 当前数值: 653 天 | 历史含义: 历史峰值平均在Day 536 | 信号: 已过峰值窗口
- 指标: Mayer Multiple | 当前数值: 0.756 (P14) | 历史含义: <0.8 为超卖区 | 信号: 超卖
- 指标: Price/MA200 | 当前数值: 下方 (-24.4%) | 历史含义: MA200下方=熊市信号 | 信号: 熊市
- 指标: Price/Power Law | 当前数值: 0.844 | 历史含义: <1 为低估 | 信号: 低估
- 指标: 30日/365日成交量比 | 当前数值: 0.72 | 历史含义: <1 为缩量 | 信号: 缩量下跌
- 指标: 90天线性趋势 | 当前数值: -$3,035/月 | 历史含义: 持续下行斜率 | 信号: 下跌趋势
- 指标: 近20周涨跌比 | 当前数值: 7涨/12跌 | 历史含义: 空头主导 | 信号: 弱势
- 指标: 年化波动率 | 当前数值: 40.3% | 历史含义: 历史偏低 | 信号: 波动率可能扩大
综合诊断: 6/9 个指标指向熊市/弱势,2 个指向超卖/低估(潜在反转信号),1 个中性。当前大概率处于熊市前半段,但已进入历史超卖区间。
17.2 周期3→周期4 精确映射: 如果历史重演

方法: 将周期3(2021-11峰值后)的走势等比例缩放到周期4(2025-10峰值后),生成两条预测路径:
- 蓝色虚线: 完全复制周期3路径(相同回撤幅度)
- 绿色实线: 递减修正路径(回撤幅度为周期3的50%,基于熊市递减趋势)
周期3映射 vs 周期4实际(峰后对齐)
- 峰后天数: 30天 | 周期3回撤: -31.7% | 周期4实际: -17.7% | 差异: 好14% | 周期3映射价格: $86,178
- 峰后天数: 60天 | 周期3回撤: -39.3% | 周期4实际: -29.2% | 差异: 好10% | 周期3映射价格: $76,621
- 峰后天数: 90天 | 周期3回撤: -36.2% | 周期4实际: -27.5% | 差异: 好9% | 周期3映射价格: $80,574
- 峰后天数: 118天(当前) | 周期3回撤: -43.9% | 周期4实际: -37.7% | 差异: 好6% | 周期3映射价格: $70,838
发现: 周期4的下跌速度比周期3慢约6-14个百分点,差距在缩小。这与本轮周期的特点一致——ETF和机构资金提供了更强的买盘支撑。
如果完全复制周期3路径(最坏情景参考)
- 时间: Day 180 | 映射回撤: -56.4% | 映射价格: $55,000 | 对应日期: 2026-04
- 时间: Day 270 | 映射回撤: -66.4% | 映射价格: $42,600 | 对应日期: 2026-07
- 时间: Day 376 (底部) | 映射回撤: -77.5% | 映射价格: $28,400 | 对应日期: 2026-10
递减修正路径(回撤×0.5, 基准情景)
- 时间: Day 180 | 修正回撤: -28.2% | 修正价格: $90,600 | 对应日期: 2026-04
- 时间: Day 270 | 修正回撤: -33.2% | 修正价格: $84,300 | 对应日期: 2026-07
- 时间: 底部 (约Day 350) | 修正回撤: -38.8% | 修正价格: $77,200 | 对应日期: 2026-09
17.3 历史回撤 -35% 后的走势统计
从币安 BTCUSDT 历史数据中,找到 7 次 价格从ATH回撤达到 -33%~-40% 的情况:
- 日期: 2017-09-14 | 回撤: -35.4% | 之后最深: -70.4% | 30天后: +77.2% | 90天后: +412.7% | 365天后: +103.4% | 结局: 牛市中期回调,继续新高
- 日期: 2017-12-30 | 回撤: -37.2% | 之后最深: -83.8% | 30天后: -4.5% | 90天后: -43.0% | 365天后: -70.3% | 结局: 周期顶部,深度熊市
- 日期: 2018-01-11 | 回撤: -33.1% | 之后最深: -83.8% | 30天后: -34.4% | 90天后: -48.3% | 365天后: -72.9% | 结局: 周期顶部,深度熊市
- 日期: 2021-05-18 | 回撤: -33.9% | 之后最深: -57.9% | 30天后: -10.5% | 90天后: +9.6% | 365天后: -28.9% | 结局: 中期调整,二次冲顶
- 日期: 2021-09-20 | 回撤: -33.7% | 之后最深: -72.8% | 30天后: +49.4% | 90天后: +8.9% | 365天后: -54.6% | 结局: 反弹后继续熊市
- 日期: 2021-12-17 | 回撤: -33.1% | 之后最深: -77.1% | 30天后: -6.6% | 90天后: -10.9% | 365天后: -63.9% | 结局: 周期顶部,深度熊市
- 日期: 2026-01-30 | 回撤: -33.2% | 之后最深: -37.7%* | 30天后: -6.8% | 90天后: — | 365天后: — | 结局: 进行中
统计结论:
- 7次中,4次之后价格继续大幅下跌(最终回撤超-70%),2次为中期调整后反弹,1次待定
- 关键区分因素: 如果发生在周期后半段(减半后>1年),继续深跌的概率极高
- 当前处于减半后 653 天,属于周期后半段 → 历史概率偏向继续下跌
17.4 Mayer Multiple 超卖信号的历史收益
当 Mayer Multiple < 0.8 时(当前 0.756),历史上的后续收益:
- 指标: 平均收益 | 6个月后: +39.6% | 12个月后: +89.4%
- 指标: 中位收益 | 6个月后: +25.5% | 12个月后: +45.6%
- 指标: 正收益概率 | 6个月后: 59% | 12个月后: 77%
- 指标: 最乐观(P90) | 6个月后: +175.0% | 12个月后: +171.0%
- 指标: 最悲观(P10) | 6个月后: -44.3% | 12个月后: -34.3%
- 指标: 最差情况 | 6个月后: -53.2% | 12个月后: —
解读: Mayer 超卖信号在12个月维度上有 77% 的正收益概率,平均+89%。但注意:这些超卖通常发生在熊市中段,意味着短期(6个月)内仍有41%的概率继续亏损,先跌后涨是典型模式。
17.5 三种情景完整时间线

基于以上所有数据论证,构建三种情景:
情景 A: 温和调整 (概率: 25%)
逻辑: ETF 持续吸筹 + 全球降息周期 + 机构需求支撑,回撤幅度历史最小
时间节点: 2026 Q1-Q2 | 价格区间: $70,000 - $85,000 | 事件: 底部盘整,Mayer 接近 0.7
时间节点: 2026 Q3 (底部) | 价格区间: $63,000 - $70,000 | 事件: 触及减半价/前轮ATH支撑
时间节点: 2026 Q4 | 价格区间: $75,000 - $90,000 | 事件: 开始复苏
时间节点: 2027 | 价格区间: $90,000 - $130,000 | 事件: 收复ATH
时间节点: 2028减半前 | 价格区间: $110,000 - $150,000 | 事件: 减半预期推动
最大回撤: -45% ~ -50% (从ATH)
底部时间: 2026年8月前后
恢复ATH时间: 2027年中
情景 B: 标准熊市 (概率: 50%)
逻辑: 遵循历史周期模式,但回撤幅度因市场成熟化而递减
时间节点: 2026 Q1-Q2 | 价格区间: $65,000 - $80,000 | 事件: 继续缩量下跌
时间节点: 2026 Q3-Q4 (底部) | 价格区间: $50,000 - $63,000 | 事件: 恐慌性抛售,跌破减半价
时间节点: 2027 H1 | 价格区间: $55,000 - $75,000 | 事件: 底部积累
时间节点: 2027 H2 | 价格区间: $70,000 - $95,000 | 事件: 复苏上涨
时间节点: 2028减半前 | 价格区间: $90,000 - $130,000 | 事件: 减半行情
最大回撤: -55% ~ -60% (从ATH)
底部价格: ~$50,000 - $60,000
底部时间: 2026年10月前后 (峰后约 376 天,与周期3一致)
恢复ATH时间: 2027年底-2028年初
情景 C: 深度熊市 (概率: 25%)
逻辑: 宏观黑天鹅 + 监管打击 + 流动性危机,回撤幅度接近周期3
时间节点: 2026 Q1-Q2 | 价格区间: $60,000 - $78,000 | 事件: 加速下跌
时间节点: 2026 Q3 | 价格区间: $45,000 - $55,000 | 事件: 跌破关键支撑
时间节点: 2027 Q1 (底部) | 价格区间: $37,000 - $45,000 | 事件: 投降式抛售
时间节点: 2027 H2 | 价格区间: $45,000 - $65,000 | 事件: 缓慢筑底
时间节点: 2028 | 价格区间: $60,000 - $100,000 | 事件: 减半前复苏
最大回撤: -65% ~ -70% (从ATH)
底部价格: ~$38,000 - $45,000
底部时间: 2027年2月前后
恢复ATH时间: 2028年下半年或更晚
17.6 概率加权预测
将三种情景概率加权:
- 指标: 预期底部价格 | 概率加权值: $52,000 - $62,000 | 计算过程: A×25% + B×50% + C×25%
- 指标: 预期底部时间 | 概率加权值: 2026年9-10月 | 计算过程: 峰后 ~340-380 天
- 指标: 预期从ATH最大回撤 | 概率加权值: -53% ~ -58% | 计算过程: 加权平均
- 指标: 预期恢复ATH时间 | 概率加权值: 2027年底 ~ 2028年Q2 | 计算过程: —
- 指标: 2028减半前价格 | 概率加权值: $90,000 - $130,000 | 计算过程: —
17.7 关键时间节点与操作参考
- 时间: 2026年3-4月 | 关注事件: 峰后180天窗口 | 数据验证点: 周期3同位置回撤-56%,如周期4<-45%则确认递减
- 时间: 2026年7-9月 | 关注事件: 潜在底部区域 | 数据验证点: 关注Mayer是否触及0.5-0.6(极端超卖)
- 时间: 2026年10月 | 关注事件: 峰后376天(周期3底部对应日) | 数据验证点: 周期3此时见底,如周期4也企稳则底部确认
- 时间: 2027年Q1 | 关注事件: 如仍在下跌则指向深度熊市 | 数据验证点: 日成交量是否出现"投降式放量”
- 时间: 2027年H2 | 关注事件: 观察是否启动复苏 | 数据验证点: 价格是否站回MA200
- 时间: 2028年4月 | 关注事件: 预计第五次减半 | 数据验证点: 减半前6个月通常开始上涨
17.8 核心结论: BTC 后市怎么走
短期 (1-3个月): 大概率继续震荡偏弱。90天线性趋势 -$3,035/月,20周仅7涨12跌,缩量下跌特征明显。不排除反弹至 $85,000-$95,000(Mayer超卖反弹),但难以持续
中期 (3-12个月): 这是最关键的阶段。概率加权预测底部在 $52,000-$62,000,时间在 2026年8-10月。历史上每次减半后第2年都是深度熊市(2018: -72%,2022: -65%),2026年大概率延续这一规律
长期 (1-2年): 历史上 Mayer<0.8 后12个月有 77% 的概率正收益,平均+89%。即使经历熊市,长期价值投资者在底部区间的预期收益依然显著。Power Law模型显示当前已处于低估区间
还会涨吗? — 会。每轮减半周期虽然涨幅递减,但都创出新高。关键问题不是"会不会涨",而是"什么时候涨"。基于数据,下一轮主升浪预计在 2027年下半年~2028年 启动,由第五次减半催化
会跌到多少? — 概率加权底部: $52,000-$62,000。如果严格复制周期3则可能低至 $28,000-$38,000,但考虑到机构化程度提升,回撤幅度大概率递减
免责声明: 以上分析仅基于历史数据模式推演,不构成投资建议。加密货币市场存在极高风险,过去表现不代表未来结果。
18. 总结与风险提示
18.1 四年周期理论验证总结
- 验证项: 减半后上涨 | 结论: 成立: 所有可观测减半后均出现显著上涨 | 支持度: ★★★★★
- 验证项: 到达峰值时间 (~536天) | 结论: 高度一致: 527-546天,标准差仅9.5天 | 支持度: ★★★★★
- 验证项: 峰值后熊市 | 结论: 成立: 每次峰值后均出现显著回调 | 支持度: ★★★★★
- 验证项: 峰值倍数递减 | 结论: 成立: 96x→30x→8x→2x,递减率约0.25-0.31 | 支持度: ★★★★★
- 验证项: 熊市回撤递减 | 结论: 趋势成立: -85%→-84%→-77%→-37%(进行中) | 支持度: ★★★★☆
- 验证项: 波动率递减 | 结论: 成立: 从110%降至42%,长期下降趋势明显 | 支持度: ★★★★★
- 验证项: 四年周期长度 | 结论: 基本成立: 周期约3.8-4.0年 | 支持度: ★★★★☆
18.2 当前周期的特殊性
- 首次减半前突破ATH: 2024年3月价格在减半前就突破了上轮$69,000的ATH,这是前所未有的
- ETF 带来结构性变化: BlackRock IBIT 等现货 ETF 改变了市场参与者结构
- 涨幅倍数显著递减: 本轮仅2.0x,远低于前几轮,但符合递减趋势
- 波动率历史最低: 2025年年化波动率仅41.7%,是比特币历史上最低的牛市峰值年波动率
- 减半后第一年转负: 2025年收益 -7.3%,不同于2021年的+57.6%,峰值时间前移
18.3 四年周期是否已"失效"?
基于本报告的数据分析,我们认为:
四年周期并未失效,但正在演变:
- 不变的: 减半→上涨→见顶→回调的基本节奏仍在,到达峰值的时间窗口惊人地一致
- 在变的: 涨幅倍数递减、波动率递减、熊市回撤趋缓、机构参与度增加
- 新变量: ETF资金流、宏观利率政策、监管框架等传统金融因素影响力上升
这更像是一个"衰减中的周期振荡"——振幅在减小,但频率(周期长度)基本保持稳定。
18.4 风险提示
免责声明: 本报告仅为基于历史数据的学术研究,不构成任何投资建议。
- 历史不代表未来: 过去3个周期的模式不保证第4、5个周期会重复
- 黑天鹅风险: COVID-19、LUNA崩盘、FTX暴雷等不可预测事件可以瞬间打破周期节奏
- 监管风险: 全球监管政策变化可能从根本上改变市场结构
- 宏观经济风险: 利率、通胀、美元指数等宏观因素的影响力在增强
- 技术风险: 量子计算、协议漏洞等技术风险虽然概率低但影响大
- 流动性风险: 在极端市场条件下,流动性可能骤然枯竭
19. 多维度市场分析 — 超越四年周期
数据截止: 2026-02-01
本章基于 2026 年 1 月末最新的宏观经济、ETF 资金流、链上指标、监管政策和地缘政治数据,对第 17 章的纯周期模型分析进行多维度补充与修正。核心问题:在 BTC ETF 上市超两年、宏观环境剧变的背景下,传统四年周期模型是否仍然有效?底部预测是否需要修正?
19.1 宏观经济环境
19.1.1 美联储政策
- 指标: 当前联邦基金利率 | 数值: 3.50% – 3.75%
- 指标: 2026年1月28日 FOMC 决议 | 数值: 维持不变(暂停连续3次降息)
- 指标: 2025年累计降息 | 数值: 125bp(从 4.75-5.00% 降至 3.50-3.75%)
- 指标: 市场预期下次降息 | 数值: 最早 2026年6月
- 指标: 美联储新主席提名 | 数值: Kevin Warsh(鹰派,2026年5月15日接替鲍威尔)
影响评估: Warsh 提名是 1 月末 BTC 暴跌的核心催化剂之一。市场从预期「2026年降息3-4次」修正为「最多降息1-2次」,摩根大通预测 2026 年仅降息一次且不早于夏季。鹰派预期推高长端利率,压制风险资产估值。
19.1.2 通胀数据
- 指标: CPI 同比 | 2025年12月数据: 2.7%
- 指标: 核心 CPI 同比 | 2025年12月数据: 2.6%(2021年3月以来最低)
- 指标: CPI 环比 | 2025年12月数据: +0.3%
- 指标: 核心 CPI 环比 | 2025年12月数据: +0.2%
- 指标: 主要推动因素 | 2025年12月数据: 住房 (+0.4%)、食品 (+0.7%)
通胀虽在下降趋势中,但仍"略高于"美联储 2% 目标,为暂停降息提供了理由。下一次 CPI 发布(2026年1月数据)将于 2月11日 公布。
19.1.3 美元指数与全球流动性
- 指标: DXY(2026-01-30) | 数值: ~97.15
- 指标: 1月跌幅 | 数值: -2%(2025年6月以来最差月度表现)
- 指标: 过去12个月跌幅 | 数值: -10.36%
- 指标: 52周区间 | 数值: 96.22 – 109.88
- 指标: 年内低点 | 数值: 95.5(2022年2月以来近4年最低)
- 指标: 全球 M2(估算) | 数值: ~$127-128 万亿
- 指标: 美国 M2(2025-12) | 数值: $22.41 万亿(同比 +3-4%)
- 指标: 全球央行美元储备占比 | 数值: 58.2%(1995年以来最低)
关键发现: 美元走弱理论上利好 BTC(历史负相关),但当前被风险偏好全面收缩所压制。全球 M2 温和扩张(3-4%)对资产价格中长期偏支撑,但 M2 变化需要 6-12 个月传导至市场。BRICS 国家推动去美元化(内部贸易本币结算从 35% 提升至 50%),1月全球资本从美债净流出 $180 亿、从美股净流出 $220 亿。
19.1.4 美国 10 年期国债收益率
当前 4.24-4.27%,Warsh 提名后上行约 5bp。10Y 收益率处于中性偏高水平,对 BTC 形成资金竞争压力——无风险利率 4%+ 的环境下,零息高波动资产的机会成本显著。
19.1.5 美国财政状况
- 指标: FY2026 Q1 赤字(10-12月) | 数值: $6,020 亿
- 指标: FY2025 国债利息支出 | 数值: $1.22 万亿
- 指标: “一大美丽法案”(OBBBA) 十年新增债务 | 数值: $4.1 万亿
- 指标: 2027年公共债务/GDP | 数值: 历史高位 106%
长期来看,持续扩大的财政赤字和债务货币化是 BTC「数字黄金」叙事的核心支撑,但短期内市场更关注利率和风险偏好。
19.1.6 全球央行政策分化
- 央行: 美联储 | 当前利率: 3.50-3.75% | 方向: 暂停(鹰派倾向)
- 央行: 欧洲央行 | 当前利率: 2.15% | 方向: 暂停(中性)
- 央行: 日本央行 | 当前利率: 0.75% | 方向: 加息周期中(30年最高)
全球流动性环境不再单向宽松,结构性分化增加了资本流动波动性。
19.1.7 宏观因子影响评估汇总
- 因子: 美联储利率政策 | 当前状态: 暂停降息 + 鹰派新主席 | 对 BTC 短期影响: 利空 | 对 BTC 中长期影响: 中性(2026H2可能恢复降息)
- 因子: 通胀 | 当前状态: 2.7%,缓慢下行 | 对 BTC 短期影响: 中性偏空 | 对 BTC 中长期影响: 中性
- 因子: 美元走弱 (DXY ~97) | 当前状态: 12个月跌10% | 对 BTC 短期影响: 利多(被压制) | 对 BTC 中长期影响: 利多
- 因子: 全球 M2 扩张 | 当前状态: +3-4%,温和增长 | 对 BTC 短期影响: 中性(滞后6-12月) | 对 BTC 中长期影响: 利多
- 因子: 10Y 收益率 4.27% | 当前状态: 偏高 | 对 BTC 短期影响: 利空 | 对 BTC 中长期影响: 中性
- 因子: 美国财政赤字 | 当前状态: 扩大中 | 对 BTC 短期影响: 中性 | 对 BTC 中长期影响: 利多(长期叙事)
- 因子: 全球央行分化 | 当前状态: 美暂停/欧暂停/日加息 | 对 BTC 短期影响: 利空 | 对 BTC 中长期影响: 中性
19.1 数据来源:
- 美联储 FOMC 声明: federalreserve.gov/monetary20260128a
- 美联储利率决议与 Warsh 提名: CNBC - Fed Rate Decision Jan 2026
- 摩根大通利率展望: JP Morgan - Fed Meeting Jan 2026
- 美国 CPI 数据: BLS - CPI December 2025
- 美元指数: Trading Economics - USD | MarketPulse - DXY Outlook
- 美国 M2 货币供应: FRED - M2SL
- 全球 M2 流动性指标: Babypips - Global M2
- 10 年期国债收益率: US Treasury Daily Rates | FRED - DGS10
- 美国财政赤字: CRFB - $602B Deficit FY2026 Q1
- 国债利息支出: Fortune - Debt Interest
- OBBBA 债务预估: CRFB - Fiscal Charts 2025
- 全球央行政策: KPMG - Central Bank Scanner Jan 2026 | ING - Central Bank Predictions 2026
- 日本央行: CNBC - BOJ Jan 2026
- 美股数据: CNBC - US10Y | Trading Economics - US Bond Yield
- 去美元化趋势: Diplomatic Watch - Dollar Decline
19.2 BTC 现货 ETF 资金流分析
19.2.1 ETF 总体规模
- 指标: 美国现货 BTC ETF 总数 | 数值: 11 只
- 指标: 总净资产 (AUM, 2026-01-05) | 数值: $123.52B
- 指标: 累计净流入(自2024年1月) | 数值: $57.78B
- 指标: ETF 持有 BTC 占总供应 | 数值: ~7%
- 指标: 累计现货加密 ETF 交易量 | 数值: >$2 万亿(2026-01-02 突破)
19.2.2 资金流动态(2025年11月 — 2026年1月)
- 时间段: 2025年11月 | 净流入/流出: -$34.8 亿 | 关键事件: 自 ATH 下跌启动
- 时间段: 2025年12月 | 净流入/流出: -$10.9 亿 | 关键事件: 持续流出
- 时间段: 2026-01-02 | 净流入/流出: +$4.71 亿 | 关键事件: 新年开门红
- 时间段: 2026-01-05 | 净流入/流出: +$6.97 亿 | 关键事件: 3个月最大单日流入
- 时间段: 2026-01-07~09 | 净流入/流出: -$11.28 亿 | 关键事件: 3天流出抹平年初流入
- 时间段: 2026-01-20~26 | 净流入/流出: -$11.37 亿 | 关键事件: 5天连续流出
- 时间段: 2026-01-29 | 净流入/流出: -$8.18 亿 | 关键事件: 自2025-11-20以来最大单日流出
- 时间段: 2026年1月整月 | 净流入/流出: 净流出约 $13.4 亿 | 关键事件: 连续第3个月净流出
三个月合计流出约 $60 亿,叠加 2026年1月继续流出,ETF 已从「持续吸筹」转为「净抛压来源」。
19.2.3 主要 ETF 产品对比
- 产品: IBIT | 管理人: BlackRock | AUM: ~$70B | 累计净流入: $62.75B | 费率: 0.25% | 市场份额: ~70%
- 产品: FBTC | 管理人: Fidelity | AUM: ~$17.8B | 累计净流入: $12.39B | 费率: 0.25% | 市场份额: ~14%
- 产品: GBTC | 管理人: Grayscale | AUM: ~$20B | 累计净流入: -$17.4B (累计流出) | 费率: 1.50% | 市场份额: ~16%
- 产品: 其他8只 | 管理人: 各发行商 | AUM: ~$15.7B | 累计净流入: — | 费率: 0.19-0.25% | 市场份额: —
GBTC 累计流出 $174 亿,但日均流出已从 2024 年初的 $6 亿+/天降至 2026 年 1 月的 $11-69M/天(1月29日恐慌日为 -$1.19 亿),不再是主要抛压来源。
19.2.4 机构持仓结构(2025Q3 13F 数据)
- 投资者类型: 投资顾问 | 持仓规模: ~$17.4B(~185,000 BTC) | 占 ETF AUM: 57%
- 投资者类型: 对冲基金 | 持仓规模: ~$9.0B | 占 ETF AUM: 28%
- 投资者类型: 券商/经纪商 | 持仓规模: ~$4.3B | 占 ETF AUM: 13%
- 投资者类型: 银行 | 持仓规模: ~$655M | 占 ETF AUM: 2%
- 投资者类型: 合计 13F 持仓 | 持仓规模: 占 ETF 总 AUM 24% | 占 ETF AUM: —
主要机构持有者:
- Brevan Howard: $2.3B(Q2 2025 增持 71%)
- Morgan Stanley: $724M
- Wells Fargo: $491M
- Harvard Endowment: $441M(Q3 增持 257%)
- JP Morgan: $346M
关键发现: 机构平均配置比例仍低于 1%,长期上升空间巨大。但当前 ETF 净流出表明,机构并非简单地「越跌越买」,而是在宏观风险偏好收缩时同步减仓。
19.2.5 ETF 作为「双刃剑」
ETF 改变了 BTC 的市场微观结构:
- 上行时: 持续吸筹压缩供给 | 下行时: 同步赎回放大抛压
- 上行时: 降低波动率 | 下行时: 与美股高度相关(相关系数达 0.88)
- 上行时: 机构化、正规化 | 下行时: 失去「数字黄金」独立避险属性
- 上行时: 增加流动性深度 | 下行时: 杠杆清算级联效应加剧
2026年1月的数据完美展示了这一双刃剑效应: 1月29日 $8.18 亿 ETF 流出 + $1.68B 期货强制清算(93% 多头),形成了「机构赎回 → 价格下跌 → 杠杆清算 → 进一步下跌」的负反馈循环。
19.2 数据来源:
- ETF 每日资金流数据: Farside Investors - BTC ETF Flows | SoSoValue
- ETF AUM 与持仓: CoinGlass - Bitcoin ETF | Bitbo - US ETF Tracker
- 11-12月创纪录流出: CoinDesk - ETFs Lose Record $4.57B
- 1月29日最大单日流出: CoinDesk - ETFs Bleed $1B in One Day
- 年初流入与流出反转: Yahoo Finance - ETFs Absorb $697M | CoinDesk - ETF Optimism Fades
- 机构 13F 持仓报告: CoinShares - 13F Filings Q3 2025 | CCN - BTC ETF Holders
- IBIT AUM 里程碑: Yahoo Finance - IBIT Nearing $100B
- 累计交易量突破 $2T: The Block - Spot Crypto ETF Volume
- ETF 流出与市场影响: AInvest - ETF Outflows Jan 2026 | Investing.com - BTC Below 90K
19.3 链上指标深度解读
19.3.1 交易所储备与供给结构
- 指标: 交易所 BTC 储备 | 数值: 多年新低 | 信号: 供给紧缩(长期利多)
- 指标: 2026年第1周净流出 | 数值: 38,508 BTC(较上周 +132%) | 信号: 加速提币
- 指标: ETF 首2个交易日吸纳 | 数值: $1.2B | 信号: 供给压缩
- 指标: 巨鲸交易所流入占比 (EMA14) | 数值: 10个月新高 | 信号: 警告: 大户可能准备抛售
19.3.2 长期持有者 (LTH) vs 短期持有者 (STH)
- 指标: LTH 近30天净卖出 | 数值:
143,000 BTC($95 亿) - 指标: LTH 卖出速度 | 数值: 2025年8月以来最快
- 指标: 5年以上持有者 | 数值: 近1个月增持 95,500 BTC(逆势吸筹)
- 指标: STH 成本基础(聚集区间) | 数值: $92,100 – $117,400
- 指标: 当前价格 vs STH 成本 | 数值: 远低于(STH 全面亏损)
- 指标: 整体已实现价格 | 数值: $80,700(已被跌破)
- 指标: 亏损 BTC 供应占比 | 数值: >22%(2022年初以来最高)
- 指标: MVRV 比率 | 数值: 1.8
关键发现:
- LTH 在过去 30 天大规模抛售($95 亿),但 5 年以上「钻石手」仍在增持
- BTC 已跌破整体已实现价格 $80,700,这是自 2023 年 10 月以来首次,历史上跌破已实现价格通常标志着深度熊市的确认
- STH 成本基础在 $92K-$117K 形成密集套牢区,构成中期强阻力
19.3.3 矿工投降信号
- 指标: 当前全网算力 | 数值: ~950 EH/s
- 指标: 较10月峰值下降 | 数值: 15-20%(从 ~1.1-1.2 ZH/s)
- 指标: Hash Ribbon 反转日期 | 数值: 2025-11-29
- 指标: 投降持续时间 | 数值: ~60 天
- 指标: 预计下次难度调整 | 数值: -17%(2021年中国禁矿以来最大)
- 指标: 矿工每日收入 vs 成本 | 数值: 收入 $38/PH/s < 成本 $44/PH/s
- 指标: 12月每 EH/s 收入 | 数值: $38,700(历史最低)
- 指标: 中国新疆关停 | 数值: 1.3 GW 容量(~40万台矿机,占全球 ~10%)
- 指标: 美国矿企全球算力占比 | 数值: 41%(历史最高)
关键发现: Hash Ribbon 投降是强力反向指标。历史上每次 Hash Ribbon 投降后都出现了重大价格上涨:
- 2024年中(减半后投降)→ BTC 从 $49K 涨至 $100K+
- 2022年末(FTX 暴雷后投降)→ BTC 从 $15K 涨至 $69K
- 当前投降已持续 60 天,信号正在成熟
19.3.4 稳定币市值 — 场外弹药
- 稳定币: USDT | 市值: $187.0B | 2025年增幅: +36%
- 稳定币: USDC | 市值: $75.7B | 2025年增幅: +73%
- 稳定币: 其他(USDe 等) | 市值: ~$55B | 2025年增幅: —
- 稳定币: 总计 | 市值: $314 – $318B | 2025年增幅: +50%
稳定币总市值创历史新高,代表了巨量场外资金。$318B 的稳定币储备是潜在的「干火药」——一旦风险偏好回升,可迅速转化为 BTC 买盘。
19.3.5 期货与期权市场结构
- 指标: 期货 OI | 数值: ~$61B(较 ATH $92B 下降 33%) | 含义: 去杠杆化进行中
- 指标: 期权 OI | 数值: ~$65B(首次超过期货) | 含义: 市场结构成熟化
- 指标: IBIT 期权占比 | 数值: 52% | 含义: BlackRock 主导期权市场
- 指标: CME Put/Call OI 比 | 数值: 1.12 | 含义: 偏空(看跌多于看涨)
- 指标: 永续合约资金费率 | 数值: 0.003% | 含义: 接近中性(略偏多)
- 指标: 1月29日多头清算 | 数值: $1.68B(93% 为多头) | 含义: 杠杆多头被清洗
期权 OI 首次超过期货 OI,标志着市场从「杠杆投机」转向「波动率交易与风险管理」——这是市场成熟化的重要信号。
19.3.6 恐惧与贪婪指数
- 日期: 2026-01-09 | 读数: — | 区间: 恐惧
- 日期: 2026-01-17 | 读数: — | 区间: 贪婪(短暂反弹)
- 日期: 2026-01-28 | 读数: 26 | 区间: 恐惧
- 日期: 2026-01-30 | 读数: 16 | 区间: 极度恐惧
16 是 2026 年至今最低读数。历史上极度恐惧区间(<20)往往对应局部底部,但在真正的熊市中可以长期维持。
19.3.7 链上指标综合评估
- 指标: 交易所储备低 | 当前信号: 利多 | 时间维度: 中长期
- 指标: LTH 大规模抛售 | 当前信号: 利空 | 时间维度: 短期
- 指标: 5yr+ 持有者增持 | 当前信号: 利多 | 时间维度: 长期
- 指标: STH 全面亏损 | 当前信号: 利空(抛压) | 时间维度: 短中期
- 指标: 跌破已实现价格 | 当前信号: 利空(熊市确认) | 时间维度: 中期
- 指标: 矿工投降 (Hash Ribbon) | 当前信号: 反向利多 | 时间维度: 中期
- 指标: 稳定币 $318B | 当前信号: 利多(干火药) | 时间维度: 中期
- 指标: 极度恐惧 (16) | 当前信号: 反向利多 | 时间维度: 短期
- 指标: 期货去杠杆 (-33%) | 当前信号: 利多(更健康结构) | 时间维度: 中期
- 指标: 资金费率中性 | 当前信号: 中性 | 时间维度: 短期
综合判断: 链上数据呈现典型的「后期洗盘」特征——弱手被清洗(STH 亏损、杠杆清算、LTH 出货),但结构性指标(交易所储备、稳定币、矿工投降、5yr+ 持有者)均指向中期底部正在形成。
19.3 数据来源:
- 交易所储备: CryptoQuant - Exchange Reserve | Blockchain Reporter - Exchange Balances
- 巨鲸活动: Yahoo Finance - Whales Accelerate Exchange Activity
- LTH 抛售数据: AInvest - LTH Selling Sets Records | Yahoo Finance - LTH Dump
- STH 成本基础与已实现价格: NewsBTC - On-Chain Roadmap $111K-$143K | Glassnode - Week On-Chain W01 2026
- 算力与矿工投降: CoinDesk - Hashrate Drops 15% | CoinDesk - Hash Ribbon Points to Rebound
- 矿工盈利能力: CoinDesk - Early 2026 Tailwinds for Miners | TheMinerMag - Hashrate Slides 14%
- 算力下降看多信号: The Block - Declining Mining Bullish
- 稳定币市值: DefiLlama - Stablecoins | CoinDesk - USDC Outpaces USDT
- 期货/期权 OI: CoinGlass - Open Interest | CoinDesk - Options OI Extends Dominance
- 资金费率: CoinGlass - Funding Rate | AInvest - Funding Rates Improve
- 恐惧贪婪指数: CoinDesk - Fear Hits 2026 High | CoinMarketCap - Fear & Greed
- NUPL: CoinGlass - NUPL | Glassnode - NUPL
19.4 监管与结构性变化
19.4.1 美国监管框架
- 立法/政策: GENIUS Act(稳定币法) | 状态: 已签署(2025-07-18) | 影响: 要求100%储备,2027年1月生效
- 立法/政策: CLARITY Act(市场结构法) | 状态: 2026年1月参议院审议中 | 影响: CFTC 管辖现货,SEC 管辖证券
- 立法/政策: SEC “Project Crypto” | 状态: 推进中 | 影响: 创新豁免,合规优先于执法
- 立法/政策: 现货 ETF 审批加速 | 状态: 通用上架标准(270天→75天) | 影响: 加速山寨币 ETF 审批
- 立法/政策: 已上市现货 ETF | 状态: BTC、ETH、SOL、LTC、XRP、HBAR | 影响: 加密资产主流化
- 立法/政策: 待审山寨币 ETF 申请 | 状态: 126+ 只 | 影响: 资本可能分流
- 立法/政策: CBDC 禁令 | 状态: 行政令明确禁止 | 影响: 利好去中心化加密资产
2025-2026年是美国加密监管「从敌对到拥抱」的历史转折点。SEC 主席 Atkins 推动的 Project Crypto 和 CLARITY Act(通过概率 50-60%)将为行业提供前所未有的法律确定性。风险提示: 2026年11月中期选举可能改变国会控制权,亲加密政策环境存在逆转风险。
19.4.2 美国战略比特币储备
- 层级: 联邦行政令 (2025-03-06) | 状态: 已签署 | 规模: ~198,000 BTC(没收资产,永不出售)
- 层级: BITCOIN Act of 2025 | 状态: 委员会审议中 | 规模: 授权购买最多 100 万 BTC / 5年
- 层级: 预算中性策略 | 状态: 开发中 | 规模: 可能重新评估黄金储备($42.22/盎司→市价)
- 层级: 德克萨斯州 | 状态: 已签署 (2025-06-22) | 规模: S.B.21 创建州级BTC储备
- 层级: 新罕布什尔州 | 状态: 已签署 (2025-05-06) | 规模: 允许州财政投资 >$500B 市值数字资产
- 层级: 亚利桑那州 | 状态: 部分签署 | 规模: HB 2749(没收资产),SB 1025 被否决
潜在影响: 如果联邦政府开始主动购买 BTC(而非仅持有没收资产),将构成史无前例的需求冲击。黄金储备重估策略(从法定 $42.22/oz 调至市价)可释放数千亿美元用于 BTC 采购,但时间表高度不确定。
19.4.3 企业购买浪潮
- 公司: Strategy (MSTR) | 持仓: 712,647 BTC | 备注: 全球最大,占总供应 >3.4%
- 公司: Marathon Digital | 持仓: ~53,250 BTC | 备注: 挖矿 + 持有
- 公司: Twenty One Capital | 持仓: ~43,514 BTC | 备注: Top 3
- 公司: Metaplanet(日本) | 持仓: 35,102 BTC | 备注: 股价涨 3,000%+
- 公司: Tesla | 持仓: 11,509 BTC | 备注: 自2021年持有
- 公司: ~190 家上市公司 | 持仓: 约占流通供应 5% | 备注: 2025年合计买入 $960 亿
Strategy 2026年1月购入约 40,150 BTC($37.6 亿),但面临关键问题: 股价从 ATH $473.83 暴跌至 ~$149.71(-56.7%),每股 BTC 增量趋近零(稀释加速),2025Q4 未实现亏损 $174.4 亿,mNAV < 1.0x。
19.4.4 全球 ETF 扩张与 BTC DeFi
- 市场/领域: 香港 | 状态: 9只虚拟资产 ETF,支持实物申赎
- 市场/领域: 韩国 | 状态: 计划 2026 年推出
- 市场/领域: ETH ETF AUM | 状态: ~$20B
- 市场/领域: Morgan Stanley | 状态: 2026-01-06 申请 ETH ETF(含质押)
- 市场/领域: BTCFi TVL | 状态: $8.6B(2024初 $307M,+2,700%)
- 市场/领域: 2026年底 BTCFi 预测 | 状态: $50B
- 市场/领域: BTC 休眠流动性 | 状态: >$1.5 万亿
BTC Layer 2 生态(闪电网络、Stacks、Rootstock 等)快速发展,正在释放 BTC 作为「生产性资产」的潜力。
19.4 数据来源:
- 美国加密监管时间线: DL News - Key Dates for US Crypto Regulation 2026
- SEC 与 CLARITY Act: Coinpedia - US Crypto Regulation 2026 | The Block - SEC Ambitious Agenda
- 数字资产政策展望: Skadden - Supportive New Regulations
- 特朗普行政令: White House - Executive Order
- 战略比特币储备: Wikipedia - U.S. Strategic Bitcoin Reserve
- 州级储备: CNBC - States Race to Put BTC on Balance Sheet
- 联邦购买展望: AInvest - Government Could Acquire BTC in 2026 | Bitcoin Magazine - US Going to Buy Bitcoin
- Strategy 购买记录: Strategy.com - Purchases | CoinDesk - Strategy Purchases $2.13B
- MSTR 股票数据: StockAnalysis - MSTR
- 企业采购趋势: Phemex - Corporate Bitcoin Adoption 2026 | DemandsAge - Public Companies Holding BTC
- 韩国 ETF 计划: Bitcoinist - South Korea Spot ETF
- BTCFi 生态: AInvest - Bitcoin Layer 2 Infrastructure | SwapSpace - Bitcoin L2 Projects
19.5 地缘政治风险事件
2026年1月经历了多重地缘冲击:
- 事件: 格陵兰关税危机 | 日期: 1月中 | BTC 影响: S&P 500 单日跌 2.1%,蒸发 $1.2 万亿
- 事件: 美国平均关税率 | 日期: 截至1月23日 | BTC 影响: 14.0%(1946年以来最高)
- 事件: Kevin Warsh 提名 | 日期: 1月30日 | BTC 影响: 黄金单日跌11%,白银跌31%,BTC 同步下跌
- 事件: 伊朗班达尔阿巴斯爆炸 | 日期: 1月31日 | BTC 影响: BTC 从 ~$82K 跌破 $78K,周末最低至 ~$77K
- 事件: $9B BTC 期权到期 | 日期: 1月30日 | BTC 影响: 加剧波动
- 事件: 美国政府短暂关闭 | 日期: 1月末周末 | BTC 影响: 加剧不确定性
1月31日伊朗事件详情: 班达尔阿巴斯港爆炸(该港口处理全球约 1/5 海运石油),触发 BTC 多头清算 $2.24 亿,一个航母战斗群部署在伊朗附近。
核心启示: BTC 的「ETF 化」使其在所有地缘冲击中均与纳斯达克同步下跌,彻底丧失了「地缘危机避险」叙事。1月30日的事件更为极端——贵金属和加密货币同时暴跌,这不是加密特有的弱势,而是全局性风险偏好崩塌。
19.5 数据来源:
- 格陵兰关税冲击: NBC News - Markets Plunge on Greenland Tariffs
- 美国关税总体规模: Tax Foundation - Trump Tariffs
- 伊朗事件与 BTC 下跌: CoinDesk - Bitcoin Plunges Under $80K | CNN - Iran Blast Bandar Abbas
- 1月29日暴跌详情: TradingView - Why Bitcoin Is Falling
- 清算数据: Tapbit - Crypto Liquidations $570M
- BTC 与美股相关性: CME Group - BTC Equity Correlation | Nasdaq - BTC S&P Correlation
19.6 多因子综合评估模型
将所有维度的分析汇总,按影响方向和严重程度分类:
利空因子
- 因子: 美联储暂停降息 + 鹰派新主席 | 严重程度: 高 | 时间维度: 短中期 | 数据支撑: Warsh提名,2026最多降息1次
- 因子: ETF 连续3个月净流出 | 严重程度: 高 | 时间维度: 短期 | 数据支撑: 11-1月累计流出 ~$60 亿
- 因子: LTH 大规模抛售 | 严重程度: 高 | 时间维度: 短期 | 数据支撑: 30天卖出 143K BTC ($95 亿)
- 因子: 跌破整体已实现价格 | 严重程度: 高 | 时间维度: 中期 | 数据支撑: $80,700 被跌破,2023年10月以来首次
- 因子: STH 全面套牢 | 严重程度: 中高 | 时间维度: 中期 | 数据支撑: $92K-$117K 密集套牢区
- 因子: 地缘冲击(关税+伊朗) | 严重程度: 高 | 时间维度: 短期 | 数据支撑: 1月末多重叠加冲击
- 因子: BTC 与美股高相关性 | 严重程度: 中 | 时间维度: 持续 | 数据支撑: 相关系数达 0.88
- 因子: 10Y 收益率偏高 | 严重程度: 中 | 时间维度: 中期 | 数据支撑: 4.27%,资金竞争
- 因子: 2026年11月中期选举风险 | 严重程度: 中 | 时间维度: 中长期 | 数据支撑: 亲加密政策可能逆转
利多因子
- 因子: 矿工投降 (Hash Ribbon) | 强度: 高 | 时间维度: 中期 | 数据支撑: 60天投降,历史强反向指标
- 因子: 稳定币 $318B 历史新高 | 强度: 高 | 时间维度: 中期 | 数据支撑: 场外干火药充裕
- 因子: 交易所储备多年新低 | 强度: 高 | 时间维度: 中长期 | 数据支撑: 供给持续紧缩
- 因子: 极度恐惧 (16) | 强度: 中高 | 时间维度: 短期 | 数据支撑: 历史上常对应局部底部
- 因子: 5yr+ 持有者逆势增持 | 强度: 中 | 时间维度: 长期 | 数据支撑: 近月增 95,500 BTC
- 因子: 期货去杠杆化 (-33%) | 强度: 中 | 时间维度: 中期 | 数据支撑: 更健康的市场结构
- 因子: 战略 BTC 储备(联邦+州) | 强度: 高 | 时间维度: 中长期 | 数据支撑: 198K BTC 不卖出,BITCOIN Act 待审
- 因子: 美元走弱 (DXY -10%) | 强度: 中 | 时间维度: 中长期 | 数据支撑: 历史与 BTC 负相关
- 因子: 全球 M2 温和扩张 | 强度: 中 | 时间维度: 长期 | 数据支撑: +3-4%,滞后6-12月传导
- 因子: 企业持续采购 | 强度: 中高 | 时间维度: 持续 | 数据支撑: MSTR 1月买入 $37.6 亿
- 因子: 监管框架明朗化 | 强度: 高 | 时间维度: 中长期 | 数据支撑: GENIUS Act 已签, CLARITY Act 推进中
- 因子: BTCFi 生态增长 | 强度: 中 | 时间维度: 长期 | 数据支撑: TVL 从 $307M → $8.6B
19.7 修正后的情景分析
综合多维度因子,对第 17 章的纯周期模型进行修正。
修正逻辑
第 17 章基于纯周期模型给出的概率加权底部为 $52,000 - $62,000。多维度分析发现以下结构性修正因子:
- 修正因子: ETF「地板效应」 | 方向: 上调底部 +$5K-$10K | 理由: $123B AUM + 机构持仓提供流动性支撑
- 修正因子: 战略储备政策 | 方向: 上调底部 +$3K-$5K | 理由: 联邦不卖出 + 潜在主动购买
- 修正因子: 企业采购 | 方向: 上调底部 +$2K-$3K | 理由: MSTR 等每周持续购入
- 修正因子: 稳定币干火药 $318B | 方向: 上调底部 +$3K-$5K | 理由: 历史最大场外资金池
- 修正因子: 矿工投降信号 | 方向: 缩短底部时间 | 理由: 投降结束后通常快速反弹
- 修正因子: 美联储鹰派 + 地缘风险 | 方向: 下调底部 -$3K-$5K | 理由: 短期压力超预期
- 修正因子: BTC 跌破已实现价格 | 方向: 下调底部 -$2K-$3K | 理由: 熊市确认信号
- 修正因子: 高相关性 + ETF 抛压 | 方向: 下调底部 -$2K-$3K | 理由: 负反馈循环风险
净修正: 上调因子合计 +$13K-$23K,下调因子合计 -$7K-$11K,净上调约 $6K-$12K。
情景 A: 结构性底部已接近 (概率: 30%)
逻辑: ETF + 企业 + 战略储备三重支撑 + 矿工投降接近尾声 + 极度恐惧反转
时间节点: 2026 Q1 (底部区间) | 价格区间: $73,000 - $78,000
时间节点: 2026 Q2 | 价格区间: $80,000 - $95,000
时间节点: 2026 Q3-Q4 | 价格区间: $90,000 - $115,000
时间节点: 2027 | 价格区间: $110,000 - $150,000
最大回撤: -40% ~ -45%(从 ATH)
底部时间: 2026年2-3月(已接近或已到)
关键验证: 价格守住减半价 $63,818 + 已实现价格 $80,700 快速收复
情景 B: 温和熊市,有支撑 (概率: 45%)
逻辑: 遵循周期规律但回撤幅度因市场成熟化和结构性支撑而显著递减
时间节点: 2026 Q1-Q2 | 价格区间: $65,000 - $80,000
时间节点: 2026 Q3 (底部区间) | 价格区间: $58,000 - $68,000
时间节点: 2026 Q4 | 价格区间: $65,000 - $80,000
时间节点: 2027 H1 | 价格区间: $80,000 - $100,000
时间节点: 2027 H2 - 2028 | 价格区间: $100,000 - $140,000
最大回撤: -48% ~ -55%(从 ATH)
底部价格: ~$58,000 - $68,000
底部时间: 2026年7-9月
恢复 ATH 时间: 2027年下半年 - 2028年初
情景 C: 深度回调 / 黑天鹅叠加 (概率: 25%)
逻辑: 地缘冲突升级 + 美股大幅回调 + ETF 级联赎回 + 全球流动性危机
时间节点: 2026 Q1-Q2 | 价格区间: $55,000 - $75,000
时间节点: 2026 Q3-Q4 | 价格区间: $45,000 - $60,000
时间节点: 2027 Q1 (底部) | 价格区间: $42,000 - $50,000
时间节点: 2027 H2 | 价格区间: $55,000 - $75,000
时间节点: 2028 | 价格区间: $70,000 - $110,000
最大回撤: -60% ~ -67%(从 ATH)
底部价格: ~$42,000 - $50,000
底部时间: 2027年Q1
触发条件: 伊朗冲突全面升级 / 美股回调 >20% / 重大加密行业事件
修正后概率加权预测对比
- 指标: 预期底部价格 | 纯周期模型(第17章): $52,000 - $62,000 | 多维度修正(本章): $58,000 - $68,000 | 变化: 上调 ~$6K
- 指标: 预期底部时间 | 纯周期模型(第17章): 2026年9-10月 | 多维度修正(本章): 2026年6-9月 | 变化: 可能提前
- 指标: 预期最大回撤 | 纯周期模型(第17章): -53% ~ -58% | 多维度修正(本章): -48% ~ -55% | 变化: 幅度收窄
- 指标: 恢复 ATH 时间 | 纯周期模型(第17章): 2027年底 ~ 2028Q2 | 多维度修正(本章): 2027年H2 ~ 2028年初 | 变化: 略提前
- 指标: 2028减半前价格 | 纯周期模型(第17章): $90,000 - $130,000 | 多维度修正(本章): $95,000 - $140,000 | 变化: 略上调
19.8 关键监控指标
以下指标可用于跟踪市场方向和验证情景假设:
- 指标: Mayer Multiple | 看多阈值: >1.0 | 看空阈值: <0.6 | 当前值: 0.756 | 数据源: 价格 / MA200
- 指标: Hash Ribbon | 看多阈值: 投降结束(30MA 上穿 60MA) | 看空阈值: 投降持续 | 当前值: 投降中(60天) | 数据源: 算力均线
- 指标: ETF 周净流入 | 看多阈值: 连续2周正流入 | 看空阈值: 连续3周负流入 | 当前值: 负流入 | 数据源: SoSoValue / Farside
- 指标: 恐惧贪婪指数 | 看多阈值: >50(贪婪) | 看空阈值: <20(极度恐惧) | 当前值: 16 | 数据源: Alternative.me
- 指标: DXY | 看多阈值: <95(弱美元) | 看空阈值: >103(强美元) | 当前值: ~97 | 数据源: TradingView
- 指标: 稳定币市值 | 看多阈值: 持续增长(>$320B) | 看空阈值: 收缩(<$300B) | 当前值: $314-318B | 数据源: DefiLlama
- 指标: BTC 交易所储备 | 看多阈值: 持续下降 | 看空阈值: 急剧上升 | 当前值: 多年新低 | 数据源: CryptoQuant
- 指标: 永续合约资金费率 | 看多阈值: >0.01%(多头控制) | 看空阈值: <-0.01%(空头控制) | 当前值: 0.003% | 数据源: CoinGlass
- 指标: 价格 vs MA200 | 看多阈值: 站上 MA200 | 看空阈值: 远离 MA200 >30% | 当前值: -24.4% | 数据源: —
- 指标: LTH 净持仓变化 | 看多阈值: 转为净增持 | 看空阈值: 加速出货 | 当前值: 净出货中 | 数据源: Glassnode
19.9 BTC 未来价格走势判断
基于前述全部数据(币安 K 线分析 + 宏观 + ETF + 链上 + 监管 + 地缘政治),对 BTC 未来不同时间维度的走势给出判断和依据:
短期(2026年2月 — 2026年5月): 震荡磨底,偏弱运行
判断: 大概率在 $65,000 – $85,000 区间宽幅震荡
- 依据: 趋势仍然向下 | 数据支撑: 90天线性趋势 -$3,035/月,20周仅7涨12跌,价格位于 MA200($103,956)下方 24.4%
- 依据: 美联储不会很快降息 | 数据支撑: Warsh 鹰派提名,市场预期最早 6 月降息,摩根大通预测全年仅降息1次
- 依据: ETF 处于净流出状态 | 数据支撑: 连续 3 个月流出累计 ~$60 亿,短期内缺乏催化剂逆转
- 依据: STH 套牢区构成阻力 | 数据支撑: $92K-$117K 密集成本区,任何反弹都面临解套抛压
- 依据: 但存在超卖反弹机会 | 数据支撑: Mayer Multiple 0.756(P14),极度恐惧 16,历史上这一区间有 59% 概率在 6 个月后正收益
中期(2026年6月 — 2026年12月): 寻底阶段,底部大概率出现
判断: 概率加权底部 $58,000 – $68,000,预计在 2026年7-9月 形成
- 依据: 周期规律指向减半后第2年为熊市 | 数据支撑: 2018 年(-72.3%)、2022 年(-65.3%) 均为深度熊市,2026 年处于同一周期位置
- 依据: 峰后 ~376 天为历史底部时间点 | 数据支撑: 周期3峰值 2021-11-10 后 376 天见底,映射到本轮为 2026年10月
- 依据: 回撤递减趋势 | 数据支撑: -84% → -77% → 预期 -48%~-55%(ATH $126,200 × 0.52 ≈ $66,000)
- 依据: Hash Ribbon 投降信号接近成熟 | 数据支撑: 历史上投降结束后 3-6 个月内价格大幅反弹(2024: $49K→$100K,2022: $15K→$69K)
- 依据: ETF 地板效应 | 数据支撑: $123B ETF AUM + 7% 流通量锁定 + Strategy 持续每周采购 → 纯周期模型底部上调 ~$6K
- 依据: 稳定币干火药 $318B | 数据支撑: 一旦恐慌情绪见底,场外资金可迅速回流
- 依据: 美联储可能在 H2 恢复降息 | 数据支撑: 如通胀继续下行至接近 2%,6-9月可能开启新一轮降息
长期(2027年 — 2028年减半): 复苏与新周期启动
判断: 2027年下半年进入复苏阶段,2028年减半前回到 $95,000 – $140,000
- 依据: Mayer < 0.8 后 12 个月有 77% 正收益概率 | 数据支撑: 历史平均收益 +89.4%,中位 +45.6%(基于币安全部数据统计)
- 依据: Power Law 模型显示当前低估 | 数据支撑: 当前价格/公允价格 = 0.844,低估 15.6%;2028 年公允价格 ~$150K-$170K
- 依据: 熊市恢复时间在缩短 | 数据支撑: 2017-18 熊市: 恢复 ATH 用 732 天;2021-22 熊市: 用 476 天(-35%)
- 依据: 第五次减半预计 2028 年 4 月 | 数据支撑: 减半前 6-12 个月通常启动上涨(2019: +89.5%,2023: +154.5%)
- 依据: 监管框架成熟 | 数据支撑: GENIUS Act 2027年1月生效,CLARITY Act 可能 2026 年通过,给行业提供法律确定性
- 依据: 战略储备政策可能落地 | 数据支撑: BITCOIN Act 如通过,5年购买 100 万 BTC 将创造持续需求
- 依据: 全球 M2 扩张传导 | 数据支撑: 当前 +3-4% 增速将在 6-12 个月后支撑资产价格
价格走势判断汇总
BTC 价格走势判断时间线(2026-02 → 2028-04)
$140K ┃ ╱╱╱
$130K ┃ ╱╱
$120K ┃ ╱╱
$110K ┃ ╱╱
$100K ┃ ╱╱╱
$90K ┃ ╱╱╱
$80K ┃━━━╲╲ ╱╱╱
$70K ┃ ╲╲╲ ╱╱╱
$60K ┃ ╲╲━━━━━━━━━━━━━━━━━━╱╱╱
$50K ┃ (底部区间)
┗━━━━━━━━━━━━━━━━━━━━━━━━━━━━━━━━━━━━━━━━━━
26Q1 26Q2 26Q3 26Q4 27H1 27H2 28Q1 28减半
震荡偏弱 寻底 筑底 复苏 减半行情
- 时间节点: 2026 Q1-Q2 | 预测价格区间: $65,000 - $85,000 | 核心逻辑: 震荡磨底,美联储鹰派压制 | 置信度: 中高
- 时间节点: 2026 Q3 | 预测价格区间: $58,000 - $70,000 | 核心逻辑: 概率加权底部区间 | 置信度: 中
- 时间节点: 2026 Q4 | 预测价格区间: $60,000 - $80,000 | 核心逻辑: 底部确认,开始筑底 | 置信度: 中
- 时间节点: 2027 H1 | 预测价格区间: $70,000 - $95,000 | 核心逻辑: 复苏起步 | 置信度: 中低
- 时间节点: 2027 H2 | 预测价格区间: $90,000 - $120,000 | 核心逻辑: 复苏加速,可能收复 ATH | 置信度: 中低
- 时间节点: 2028 减半前 | 预测价格区间: $95,000 - $140,000 | 核心逻辑: 减半预期推动 | 置信度: 低(时间跨度大,不确定性高)
19.10 总结论
一句话结论: BTC 四年周期理论在第四周期中依然有效但正在演变——峰值时间(535天)精准验证了周期节奏,而 ETF、战略储备等新变量正在使回撤幅度递减并改变市场微观结构。
对「BTC 后市怎么走」的回答:
当前是否已经见底? — 大概率还没有。虽然 Mayer Multiple(0.756)和极度恐惧指数(16)显示市场已进入超卖区间,但历史上减半后第 2 年(2018、2022)都经历了深度调整,且当前 LTH 仍在大规模出货(30天卖出 $95 亿),ETF 资金连续 3 个月净流出。跌破整体已实现价格 $80,700 是一个明确的熊市确认信号
底部在哪里? — 概率加权底部 $58,000 - $68,000。纯周期模型给出 $52K-$62K,但考虑到 ETF 地板效应($123B AUM + 7% 流通量锁定)、战略储备(198K BTC 永不出售)、企业持续采购(190家公司持有 5% 供应)和 $318B 稳定币干火药,底部向上修正约 $6,000
底部什么时候来? — 预计 2026年7-9月。基于三重证据:
- 周期3映射: 峰后 376 天见底 → 2026年10月
- 回撤递减修正: 比周期3更快触底 → 2026年8月前后
- Hash Ribbon 投降: 通常投降结束后 2-4 个月见底 → 2026年Q2-Q3
之后还会涨吗? — 会。每轮减半周期虽然涨幅递减(96x→30x→8x→2x),但都创出新高。Mayer < 0.8 后 12 个月有 77% 的正收益概率,平均回报 +89%。Power Law 模型的 2028 年公允价格为 $150K-$170K。下一轮主升浪预计在 2027年下半年至2028年 由第五次减半催化
与纯周期预测的最大不同是什么? — 结构性变量。ETF 既是托底力量($123B AUM 锁定供给),也是新型风险(级联赎回负反馈循环)。战略储备和企业采购创造了周期底部的「买方支撑」,但美联储鹰派预期和高相关性风险(与纳斯达克 0.88)意味着宏观逆风可以迅速传导至 BTC。本轮周期的核心特征是: 底部更浅但更复杂,涨幅更小但更可持续
19.11 关于第 19 章数据来源的说明
第 19 章的数据不是通过本仓库脚本生成的。第 1-18 章的分析基于
fetch_binance_data.py获取的币安 API 原始数据,由analyze_btc_cycle.py、generate_pro_charts.py、generate_forecast_charts.py三个脚本计算得出。第 19 章的数据来源于以下公开 API 和数据平台的手动研究与整理(每个子章节末尾均附有具体链接):
- 数据类别: 宏观经济 | 主要来源: FRED、BLS、US Treasury、Trading Economics | 类型: 政府公开数据 / 第三方聚合
- 数据类别: ETF 资金流 | 主要来源: Farside Investors、SoSoValue、CoinGlass | 类型: ETF 追踪平台(免费公开)
- 数据类别: 链上指标 | 主要来源: CryptoQuant、Glassnode、CoinGlass | 类型: 链上数据平台(部分需订阅)
- 数据类别: 稳定币 | 主要来源: DefiLlama | 类型: DeFi 数据聚合(免费公开)
- 数据类别: 市场情绪 | 主要来源: Alternative.me Fear & Greed、CoinMarketCap | 类型: 情绪指数(免费公开)
- 数据类别: 监管政策 | 主要来源: White House、SEC、新闻媒体 | 类型: 政府官网 / 行业媒体
- 数据类别: 企业持仓 | 主要来源: Strategy.com、SEC 13F Filings | 类型: 公司官网 / SEC 披露
- 数据类别: 新闻事件 | 主要来源: CoinDesk、The Block、CNBC、Bloomberg | 类型: 行业 / 财经媒体
所有数据引用均可通过对应链接验证。如需将第 19 章数据自动化获取,可开发额外的数据采集脚本接入上述 API。
免责声明: 本报告(包括第 1-18 章的周期数据分析和第 19 章的多维度市场分析)仅为基于公开数据的学术研究,不构成任何投资建议。所有预测均基于历史模式和当前数据的合理推演,不保证未来结果。加密货币市场存在极高风险,投资者应自行评估风险并做出独立判断。
附录
A. 数据来源与API
- 交易所: Binance (币安)
- 交易对: BTCUSDT
- API 端点:
GET https://api.binance.com/api/v3/klines - API 参数:
symbol: BTCUSDTinterval: 1d / 8h / 1w / 1MstartTime: 1502928000000 (2017-08-17 UTC)limit: 1000 (最大值)
- 数据字段: 开盘时间、开盘价、最高价、最低价、收盘价、成交量、收盘时间、成交额、成交笔数、主动买入量、主动买入额
B. 图表索引
- 编号: 01 | 图表名称: 价格走势全景图 | 文件路径:
https://image-1252109614.cos.ap-beijing.myqcloud.com/2026/02/02/697fa263107a1.png - 编号: 02 | 图表名称: 减半后周期对比 | 文件路径:
https://image-1252109614.cos.ap-beijing.myqcloud.com/2026/02/02/697fa26d4398d.png - 编号: 03 | 图表名称: 历史回撤分析 | 文件路径:
https://image-1252109614.cos.ap-beijing.myqcloud.com/2026/02/02/697fa26e5c63d.png - 编号: 04 | 图表名称: 月度收益率热力图 | 文件路径:
https://image-1252109614.cos.ap-beijing.myqcloud.com/2026/02/02/697fa26f4018b.png - 编号: 05 | 图表名称: 成交量分析 | 文件路径:
https://image-1252109614.cos.ap-beijing.myqcloud.com/2026/02/02/697fa27023a14.png - 编号: 06 | 图表名称: 波动率周期分析 | 文件路径:
https://image-1252109614.cos.ap-beijing.myqcloud.com/2026/02/02/697fa2712c11b.png - 编号: 07 | 图表名称: 8小时K线分析 | 文件路径:
https://image-1252109614.cos.ap-beijing.myqcloud.com/2026/02/02/697fa2738ea25.png - 编号: 08 | 图表名称: 周K线趋势分析 | 文件路径:
https://image-1252109614.cos.ap-beijing.myqcloud.com/2026/02/02/697fa274b21d6.png - 编号: 09 | 图表名称: 关键均线系统 | 文件路径:
https://image-1252109614.cos.ap-beijing.myqcloud.com/2026/02/02/697fa275d3851.png - 编号: 10 | 图表名称: 价格预测模型 | 文件路径:
https://image-1252109614.cos.ap-beijing.myqcloud.com/2026/02/02/697fa276d63dd.png - 编号: 11 | 图表名称: 年度表现统计 | 文件路径:
https://image-1252109614.cos.ap-beijing.myqcloud.com/2026/02/02/697fa277ccad2.png - 编号: 12 | 图表名称: 周期阶段划分 | 文件路径:
https://image-1252109614.cos.ap-beijing.myqcloud.com/2026/02/02/697fa279d357a.png - 编号: 13 | 图表名称: Mayer Multiple 估值 | 文件路径:
https://image-1252109614.cos.ap-beijing.myqcloud.com/2026/02/02/697fa27b13d52.png - 编号: 14 | 图表名称: Power Law 对数回归 | 文件路径:
https://image-1252109614.cos.ap-beijing.myqcloud.com/2026/02/02/697fa27bf1dbc.png - 编号: 15 | 图表名称: 风险指标仪表盘 | 文件路径:
https://image-1252109614.cos.ap-beijing.myqcloud.com/2026/02/02/697fa27d40cfc.png - 编号: 16 | 图表名称: 周期映射预测 | 文件路径:
https://image-1252109614.cos.ap-beijing.myqcloud.com/2026/02/02/697fa27e751cf.png - 编号: 17 | 图表名称: 概率锥预测 | 文件路径:
https://image-1252109614.cos.ap-beijing.myqcloud.com/2026/02/02/697fa2c61aa82.png - 编号: 18 | 图表名称: 三种情景时间线 | 文件路径:
https://image-1252109614.cos.ap-beijing.myqcloud.com/2026/02/02/697fa27f99eea.png
C. 原始数据文件
- 文件:
data/btcusdt_1d.csv| 说明: 日K线数据 | 记录数: 3,091 - 文件:
data/btcusdt_8h.csv| 说明: 8小时K线数据 | 记录数: 9,269 - 文件:
data/btcusdt_1w.csv| 说明: 周K线数据 | 记录数: 441 - 文件:
data/btcusdt_1M.csv| 说明: 月K线数据 | 记录数: 102 - 文件:
data/statistics.json| 说明: 统计分析结果 | 记录数: -
报告生成时间: 2026-02-01 | 数据截至: 2026-02-01 | 使用币安公开 API 真实数据
数据来源: 币安 API、SoSoValue、Farside Investors、CoinGlass、Glassnode、CryptoQuant、DefiLlama、FRED、美联储、BLS、CoinDesk、The Block 等公开数据
最后修改于 2026-02-02

本作品采用知识共享署名-非商业性使用-相同方式共享 4.0 国际许可协议进行许可。